NL污水泥漿排污泵的型號規格性能參數表及結構圖精選
導讀:NL污水泥漿 排污泵 的型號規格性能參數表及結構圖 今天上海沈泉 排污泵廠家 為大家講解的內容是關于污水泥漿泵的型號規格性能參數表及結構圖,希望以此能夠讓大家更加的了解該款水泵。下面就請大家跟著小編一起來看看吧。 一、NL污水泥漿泵型號意義: 二、NL污水泥漿排污泵的性能參數表: 三、NL污水泥漿排污泵結構圖: 四、 NL污水泥漿排污泵 的主要用途: 1、在農村主...
NL污水泥漿排污泵的型號規格性能參數表及結構圖

今天上海沈泉排污泵廠家為大家講解的內容是關于污水泥漿泵的型號規格性能參數表及結構圖,希望以此能夠讓大家更加的了解該款水泵。下面就請大家跟著小編一起來看看吧。
一、NL污水泥漿泵型號意義:

二、NL污水泥漿排污泵的性能參數表:

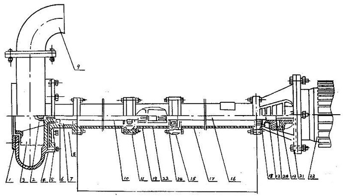
三、NL污水泥漿排污泵結構圖:


四、NL污水泥漿排污泵的主要用途:
1、在農村主要用作河泥,糞便,河水,漿飼料的吸送澆灑,代替肩挑人擔,并作排澇,抗旱之用。
2、NL型污水泥漿泵,使用于礦山,造紙、印染、環保、石墨、云母、黃金、陶瓷、煉油、石油、化工、農場、鹽場、碘場、染化、釀酒、食品、化肥、焦化、建筑、大理石廠、金礦、泥漿、流沙、泥塘、污塘等污濁液的輸送。
3、若與高壓水泵,水槍配合,組成水力機械化土方工程機組,就可用作于土地平整,河道與池塘的疏浚等小型水利工程的挖方與輸方,以及城市的防空工程,地下工程。
4、養魚用作帶水清塘、魚池增氧等。
好了,以上內容由上海沈泉泵閥制造有限公司為大家提供,希望能夠對大家有所幫助。
上一篇:鋁合金氣動隔膜泵與不銹鋼氣動隔膜泵的特點區別 下一篇:單向氣動隔膜泵吸不上水的原因
免責聲明:部分文章信息來源于網絡以及網友投稿,本網站只負責對文章進行整理、排版、編輯,是出于傳遞 更多信息之目的,并不意味著贊同其觀點或證實其內容的真實性,如本站文章和轉稿涉及版權等問題,請作者在及時聯系本站,我們會盡快處理。
本文標題: NL污水泥漿排污泵的型號規格性能參數表及結構圖本文地址:http://m.comfort8889.com/QA/769.html
本文標題: NL污水泥漿排污泵的型號規格性能參數表及結構圖本文地址:http://m.comfort8889.com/QA/769.html
技術服務
推薦產品

- ISG立式管道離心泵
上海沈泉泵閥制造有限公司為您提供:ISG立式管道離心泵的性能參數表,安裝尺

- ISW臥式管道離心泵
上海沈泉泵閥制造有限公司為您提供:ISW臥式管道離心泵的性能參數表,安裝尺

- SPG立式屏蔽管道離心泵
上海沈泉泵閥制造有限公司為您提供:SPG屏蔽管道離心泵的性能參數表,安裝尺

- CQB-L磁力立式管道離心泵
上海沈泉泵閥制造有限公司為您提供:CQB-L磁力管道離心泵的性能參數表,安裝





